Trendy w sieci

Analiza trendów online z SentiOne

Podczas covidowych lockdownów dla wielu osób życie przeniosło się online. Mogło to oznaczać chaos dla wielu firm, jednak wiele z nich szybko zaadaptowało się do profesjonalnego funkcjonowania w sieci, gdzie przeniosło się również prywatne życie — ludzie potrzebowali nowych sposobów by czuć się blisko siebie.

Sprawiło to, że dramatycznie wzrosła ilość nowych danych z social listeningu, co zwiększyło zapotrzebowanie na ich analizę. Ręczne sortowanie takich ilości informacji stało się niemożliwe — tutaj do akcji wkroczyły specjalistyczne narzędzia.

Niektóre platformy społecznościowe udostępniają proste możliwości analizy. Dobrym przykładem jest sekcja “Dla Ciebie” na Twitterze, która pozwala użytkownikom zobaczyć, które tematy są obecnie najczęściej omawiane i prowadzić interakcje z wybranymi trendami.

Jednak to tylko wierzchołek góry lodowej. Bardziej zaawansowane narzędzia, takie jak nasze własne SentiOne Listen, pozwolą Ci zgłębić je o wiele bardziej niż podstawowe narzędzia. W tym artykule przyjrzymy się jak przeprowadzić analizę trendów z SentiOne Listen.

Tworzenie nowego projektu w SentiOne Listen

Praca w SentiOne Listen skupia się wokół projektów — zbiorów wzmianek które spełniają wyznaczone przez ciebie kryteria. Stworzenie własnego projektu jest bardzo proste — oferujemy trzy wygodne szablony:

  1. Marka — używany do monitorowania tego, co ludzie myślą i czują na temat poszczególnych marek, znajdowania trendów społecznościowych które ich dotyczą i wyfiltrowania wyników, które są dla Ciebie mniej ważne.
  2. Media społecznościowe — używany do monitorowania Twoich własnych kont społecznościowych pod względem trendów oraz sortowania twoich powiadomień.
  3. Zaawansowane — możesz spersonalizować swoje ustawienia, by system wyłapywał dokładnie to, czego szukasz

Po wybraniu rodzaju projektu musisz określić swoje parametry: kluczowe słowa, hashtagi lub konta na które chcesz mieć oko. Nie przejmuj się — wszystkie ustawienia można zmienić później, jeśli rezultaty nie są tak dokładne jakich oczekujesz!

Configuring a project's parameters

Configuring a project’s parameters

Możliwości analizy trendów w SentiOne

SentiOne gotowe jest na praktycznie każdy scenariusz — panel analizy składa się z dziesiątek widgetów które możesz dowolnie dostosować do Twoich potrzeb.

Twój panel analizy

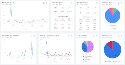
Gdy stworzysz projekt, możesz wybrać w jaki sposób chcesz analizować dane. Standardowa analiza jest domyślnym zestawem widgetów oferowanych przez SentiOne — zawiera najważniejsze statystyki i wnioski, takie jak najpopularniejsze hashtagi, chmura słów kluczowych, listy influencerów, i więcej.

SentiOne's analysis dashboard view.

SentiOne’s analysis dashboard view.

Inne widgety mogą być dodawane i zmieniane jak tylko Ci wygodnie. Wśród widgetów które uważamy za najbardziej przydatne znajduje się na przykład “Mentions in Time według sentymentu”, które świetnie sprawdza się przy odkrywaniu które tematy trendują, a także czy reakcje są pozytywne czy negatywne. Możesz również zobaczyć jak wygląda sytuacja na różnych rynkach językowych.

SentiOne allows you to perform qualiative analysis on lots of mentions at once.

SentiOne allows you to perform qualiative analysis on lots of mentions at once.

Widget “Sources Share” pozwoli Ci zobaczyć gdzie dane są udostępniane oraz porównanie które strony pojawiają się częściej lub rzadziej w trendach. Możesz użyć tej funkcji aby zidentyfikować, które rynki korzystają z których stron — każdy (tak, każdy!) widget ma wiele funkcji filtrowania. Możesz na przykład ustawić wyniki tylko w konkretnym języku — poniżej przedstawiony jest wykres wyników dla wszystkich języków, a obok niego ten sam wykres, ale z wynikami tylko po niemiecku.

In this example, SentiOne is showing all the sources for the phrase "Facebook" in all languages. On the right side, the results are filtered strictly for German.

In this example, SentiOne is showing all the sources for the phrase „Facebook” in all languages. On the right side, the results are filtered strictly for German.

Na twoim panelu SentiOne można także ustawić funkcję automatycznych powiadomień, które uaktywniają się za każdym razem, gdy ktoś cię wspomina.

Słowem podsumowania

Oczywiście to wszystko to tylko wierzchołek góry lodowej jeśli chodzi o SentiOne Listen. Jego funkcje mogą być używane do analizowania wszystkiego, od konkurencji, przez owned media, do leadów.

SentiOne jest międzynarodową firmą specjalizującą się w (social listening) z ponad 10-letnim doświadczeniem. Jeśli nie używasz jeszcze SentiOne Listen, skontaktuj się z nami aby umówić swój okres próbny.